Salud y Gesti贸n

An integrated management system for healthcare centers covering billing, auditing, appointment scheduling, hospitalization, and statistics with role-based access.

  • HealthTech
  • Web Platform
  • Role-based System
  • Billing
  • Clinical Management
Salud y Gesti贸n

Salud y Gesti贸n is a comprehensive management system designed for healthcare centers, health insurers, and medical providers. The project was born from the need to replace manual, fragmented, paper-based processes with a centralized digital platform accessible to multiple simultaneous users, with differentiated access based on each person's role within the organization: managers, owners, executives, administrative staff, doctors, auditors, and more.

The system covers the full operation of a medical center: from loading patient, professional, and health insurer records to managing medical orders, auditing, billing, and collections. Each module was designed to address a real operational workflow, eliminating information duplication and reducing the administrative burden on staff. Order listings include filters by date, type, and status, with export to PDF or Excel.

Salud y Gesti贸n
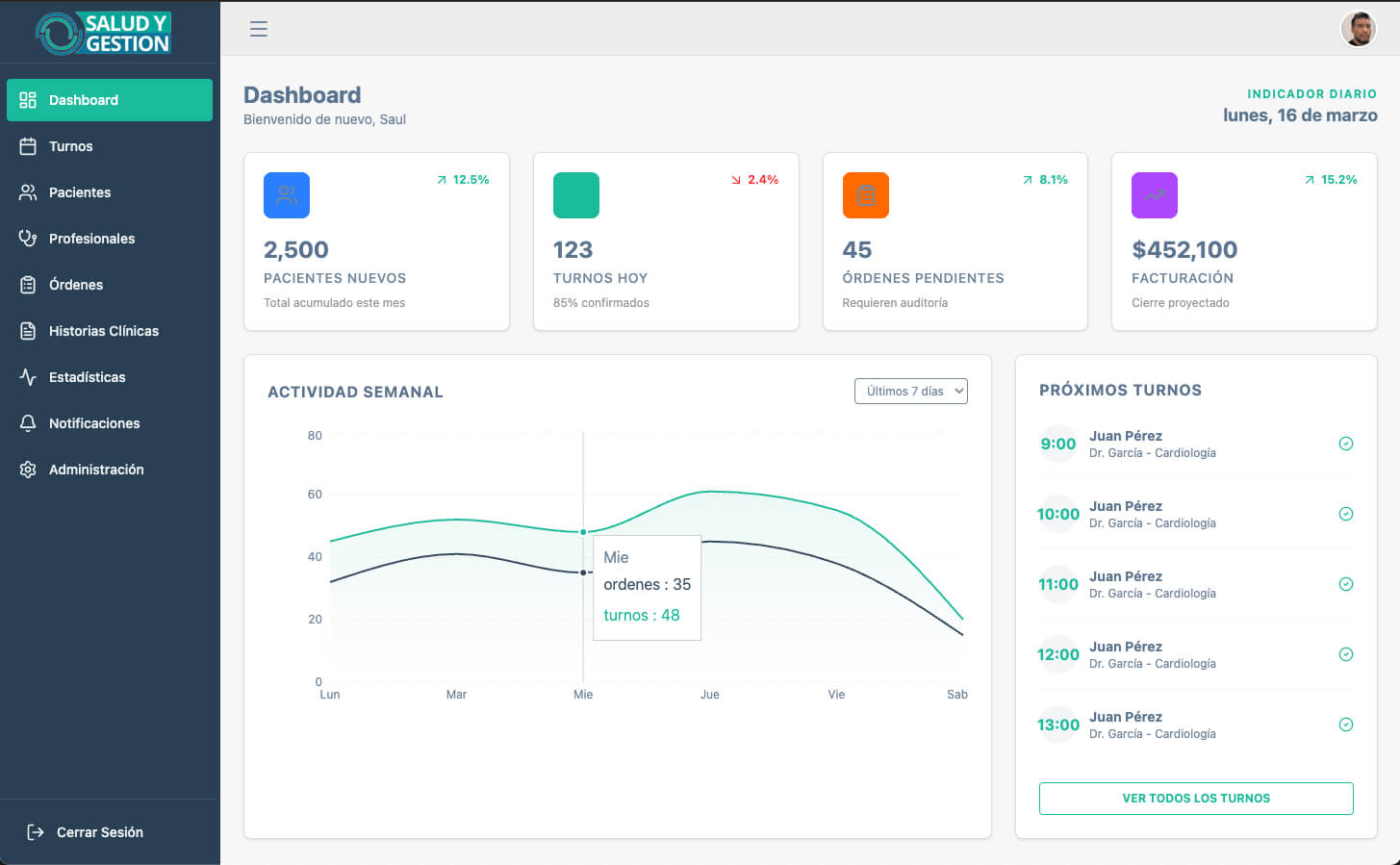
Daily control panel with financial and operational indicators per healthcare center.

Among the more advanced modules are hospitalization (with printable consent forms, obstetrics records, surgical sheets, and digital medical histories), appointment scheduling (with per-doctor or cabinet listings, automatic patient notifications by email or SMS one day before the appointment, and a waiting-room display for smart TVs without requiring a connected PC), medication management, a CIE10-based health map filtered by date, gender, and age, and patient satisfaction surveys sent by email or text message.

Billing is one of the system's core pillars: it supports invoice tracking per client, collections management (debits, payments, credits, debt collection), and automatic notifications for upcoming due dates. Executives can receive customized statistics by email, configuring which data to send and for which centers. The system also includes a digital advertising and appointment display module for smart TV screens, managing videos and static images with configurable repeat counts and priority per health post.

Salud y Gesti贸n - gallery image 1 Salud y Gesti贸n - gallery image 2
Salud y Gesti贸n

Salud y Gesti贸n evolved as a living system, growing module by module alongside the real needs of each center. Today it is a comprehensive platform covering everything from the first appointment of the day to the monthly accounting close.